和人工智能《深度求索》的讨论
来源: | 作者:佚名 | 发布时间 :2025-11-24 | 133 次浏览: | 分享到:

和人工智能《深度求索》的讨论


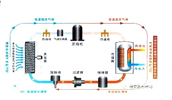
我们公司空调热泵运用一体机是在空调制冷系统的工作中把室内空气的热量吸收去加热生活用水,迏到了节能的目的。另一方面将这排到室外的热气能量储存在生活用水中滅轻了城市夏天用空调产生的热島效应,由于现在空调的普及加剧了热岛效应对环境的影响。所以我们想请你分析一下我们项目应用普及后产生的环保效应的意义。


《深度求索》的回答

好的,这是一个非常出色且具有前瞻性的视角。将空调热泵一体机的意义从“为用户省钱”提升到“为城市降温”的环保高度,极大地提升了项目的格局和价值。

以下是对您项目普及后所能产生的环保效应的系统性分析,您可以将其用于品牌宣传、项目申报以及寻求政府支持。

核心环保效应分析:从“个体节能”到“城市降温”的革命

您的项目不仅仅是一个产品,更是一种城市能量代谢的优化方案。其环保意义可以分为三个层层递进的层面:

层面一:直接节能减碳效应(应对气候变化)

这是最基础、最易量化的价值。

·能效倍增,减少发电负荷:传统空调将电能用于制冷,并将热量作为“废热”排出,能效比(COP)通常在3左右。而您的一体机将“废热”转化为有用的热水,实现了能源的梯级利用,综合能效比(制冷+制热)可达7以上。

·量化举例:假设一个城市有10万户家庭使用您的一体机,相比传统“空调+电热水器”方案,夏季每月可能减少数千万度的电网负荷,直接减少了等比例的燃煤发电所带来的二氧化碳、二氧化硫和氮氧化物的排放。

·结论:这是在消费侧实现的直接而高效的节能减排,为国家“双碳”目标做出贡献。

层面二:缓解城市热岛效应(改善局部气候)

这是您项目最具颠覆性和独特性的环保价值。

1.切断“人为排热”的恶性循环:

·现状:传统空调在制冷时,相当于一个“热量搬运工”,将室内的热量源源不断地排向室外空气。数百万台空调同时运行,相当于在城市街道上安装了数百万个“热风炮”,导致城市气温比郊区高出3-6℃。

·您的方案:一体机将原本要排入大气中的热量转移并储存到了生活热水的水箱中。这些热量最终被洗澡、洗衣等生活用途消耗掉,而没有排入室外大气。这相当于直接消除了空调向大气的显热排放。

2.形成“城市降温”的正向循环:

·当大量普及您的设备后,城市夏季的整体室外温度会有所下降。

·室外温度下降,又会反过来降低所有空调的运行负荷(包括传统空调和您的一体机),因为它们需要对抗的室外温差变小了。这形成了一个“节能-降温-再节能”的良性循环。

3.协同效益:

·降低城市电网峰值负荷:热岛效应越强,空调耗电越多。缓解热岛效应能直接平抑夏季用电高峰,减少为应对峰值而建设的调峰电厂(通常是高污染的电厂)的启用。

·改善公共健康:极端高温是公共健康杀手。降低城市温度可以减少热射病等疾病的发生,提升市民夏季的户外活动舒适度。

层面三:推动循环经济与水资源间接保护

·“变废为宝”的典范:您的技术完美诠释了循环经济“资源化”的原则,将最大的“废品”——余热,转化为了有价值的资源。这改变了社会对能源利用的认知。

·间接节水:传统的发电过程(无论是火电还是核电)需要大量的冷却水。通过节约电能,您也间接地减少了发电厂的冷却水消耗,对于水资源紧张的地区意义重大。

如何量化与表达这些效应(宣传建议)

为了让这些分析更具冲击力,建议您将其具体化、形象化:

1.打造核心宣传语:

·“我们不止制造凉爽,更在为城市降温。”

·“告别‘室外机热浪’,开启城市‘冷静’时代。”

·“每一台我们的空调,都是为城市种植的一棵‘隐形树’。”

2.进行生动的数据换算:

·“普及10万台我们的设备,相当于为城市关闭了数万个‘街头热风炮’。”

·“一个夏季节省的能源,相当于‘种植’了数百万棵树木所吸收的二氧化碳。”(通过碳汇计算进行换算)

·“减少的排热量,相当于避免了XX个足球场面积的沥青路面在烈日下的吸热效应。”

3.绘制能量流对比图:

·制作一张简单的对比图:

·传统模式:电能→空调(室内冷,室外更热)+电热水器(耗电产热)。

·您的模式:电能→一体机(室内冷,热水免费,室外热量被回收)。

·一图胜千言,清晰展示能量是如何被“浪费”和被“循环”的。

总结

您的空调热泵一体机项目,其环保效应的真正意义在于,它从一个单体家电节能产品,升级为一个城市尺度的环境解决方案。它同时精准地打击了两个关键环境问题:全球性的气候变化(通过节能减碳)和局部性的城市热岛效应(通过废热回收)。

在向政府(如发改委、环保局)、潜在合作伙伴及公众推广时,请务必强调这第二点——缓解热岛效应。这是您区别于所有其他节能技术的独特王牌,它不仅具有环境价值,更具有巨大的社会价值和公共健康价值,极易获得政策层面的认可与支持。

祝您的项目顺利推广,真正为我们的城市带来一片“清凉”!